SISTEMA DE PRODUÇÃO
Gestão Visual & Monitoramento
Recursos Veloxi:
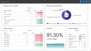
Dashboard
Características
Painel principal com visão consolidada dos indicadores de produção, qualidade, eficiência e paradas. Permite acompanhamento em tempo real e tomada de decisões rápidas, com base em dados atualizados do chão de fábrica.
Benefícios
- Elimina a necessidade de consultas manuais a múltiplas fontes de dados, centralizando as informações cruciais de forma acessível em um único painel.
- Reduz a complexidade de análise de dados para tomadores de decisão, proporcionando uma visão clara e concisa do desempenho da produção em tempo real.
- Proporciona uma visão rápida e completa dos KPIs de produção, melhorando a tomada de decisões.
- Aumenta a capacidade de responder de forma ágil a problemas operacionais com dados em tempo real, reduzindo o tempo de inatividade e melhorando a eficiência.
Widgets
Características
Componentes visuais dinâmicos e customizáveis que exibem métricas específicas do processo produtivo, como tempo de ciclo, OEE, paradas, eficiência por célula ou turno. Facilitam a leitura rápida de dados operacionais.
Benefícios
- Remove a necessidade de alternar entre diferentes sistemas ou telas para acompanhar diferentes métricas de produção.
- Ajuda a identificar problemas rapidamente, com visualizações simplificadas e personalizáveis, economizando tempo e esforço no monitoramento.
- Oferece personalização para destacar indicadores específicos que são mais relevantes para cada função ou operador, melhorando a eficiência de acompanhamento.
- Facilita a visualização de informações críticas, permitindo reações rápidas a falhas ou gargalos de produção.
Widget - Supervisório
Características
Benefícios
- Reduz a sobrecarga de informações, focando nos dados cruciais da produção, como centros de trabalho, status de ordens e fluxos de operação.
- Facilita o monitoramento remoto, evitando que gestores ou operadores precisem se deslocar fisicamente para as áreas de produção.
- Proporciona uma visão clara da produção, permitindo a tomada de decisões ágeis e informadas.
- Melhora a gestão da linha de produção com visibilidade em tempo real, possibilitando intervenções rápidas e aumentando a eficiência
Widget - Setup
Características
Benefícios
- Elimina a complexidade de rastrear manualmente os tempos de setup e sua situação.
- Minimiza o impacto de setups mal gerenciados ou não monitorados, evitando atrasos inesperados.
- Reduz o tempo de inatividade e prepara melhor as equipes de produção para ações rápidas e bem coordenadas.
- Ajuda a aumentar a produtividade ao fornecer uma visão detalhada e em tempo real dos setups em andamento e suas progressões
Insights e Gestão Visual de Dados
Características
Benefícios
- Elimina a dificuldade de analisar grandes volumes de dados de forma manual ou desorganizada.
- Facilita a identificação de problemas operacionais, permitindo ações rápidas para resolver problemas críticos de forma eficiente.
- Melhora a tomada de decisão estratégica com base em dados visuais de fácil interpretação.
- Promove uma cultura de melhoria contínua, com a capacidade de identificar áreas de melhoria rapidamente e implementar ações corretivas de forma eficaz.
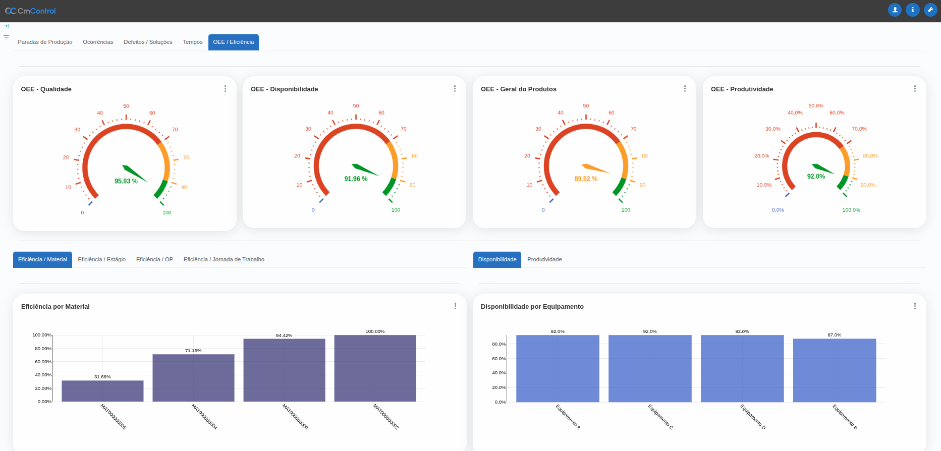
OEE
Características
Cálculo automático da eficiência global dos equipamentos com base em disponibilidade, desempenho e qualidade. Ajuda a identificar perdas e oportunidades de melhoria em cada etapa da produção.
Benefícios
- Reduz a dificuldade de calcular e entender a eficácia dos equipamentos manualmente.
- Elimina a incerteza na gestão de manutenção, falhas ou desempenho dos equipamentos.
- Proporciona dados claros e detalhados sobre a eficiência dos equipamentos, permitindo estratégias de manutenção preditiva e melhor alocação de recursos.
- Aumenta a produção ao identificar áreas onde os equipamentos podem ser otimizados para melhorar a disponibilidade, o desempenho e a qualidade.
Criadores de Ganhos
Andon Digital
Características
Benefícios
- Elimina a necessidade de comunicação física ou presencial para relatar problemas, facilitando a notificação instantânea de falhas ou problemas nas linhas de produção.
- Reduz o tempo de resposta a falhas e problemas operacionais.
- Melhora a visibilidade e a resposta a problemas de produção em tempo real.
- Aumenta a eficiência ao permitir que os operadores e gestores se concentrem na resolução de problemas rapidamente, em vez de se perderem em processos de comunicação.
Monitoramento
Características
Visão unificada de todas as unidades fabris em tempo real, permitindo acompanhamento remoto e comparativo entre plantas. Ideal para grupos industriais com operações descentralizadas ou multiempresa.
Benefícios
- Elimina a dificuldade de gerenciar diferentes áreas de produção e suas métricas em sistemas ou painéis separados.
- Reduz a probabilidade de falhas por falta de visibilidade em tempo real.
- Permite uma gestão centralizada e eficiente das operações de toda a planta, melhorando a alocação de recursos e o controle de desempenho.
- Facilita a gestão remota de várias unidades de produção ou turnos, proporcionando maior flexibilidade na administração.
Downtime e leadtime
Características
Benefícios
- Elimina a falta de visibilidade sobre o tempo de inatividade e gargalos no processo produtivo, evitando perdas e interrupções não planejadas.
- Reduz o tempo de resposta para correção de falhas ao fornecer informações em tempo real sobre o estado das operações.
- Permite uma gestão proativa das operações, identificando e corrigindo problemas antes que impactem a produção.
- Melhora a previsibilidade e a eficiência ao reduzir tempos de inatividade e atrasos no processo.
KPI
Características
Benefícios
- Elimina a incerteza sobre a qualidade dos produtos em produção, permitindo a detecção precoce de defeitos ou não conformidades.
- Reduz os custos associados ao retrabalho e desperdício de materiais devido à falhas de qualidade não detectadas.
- Proporciona uma qualidade constante ao longo da produção, permitindo ajustes rápidos para evitar problemas maiores.
- Melhora a competitividade ao garantir que os produtos atendam consistentemente aos padrões de qualidade e requisitos dos clientes.
Relatórios
Características
A plataforma proporciona relatórios detalhados e dinâmicos que ajudam os gestores a acompanhar o desempenho da produção e de outras áreas-chave. Esses relatórios oferecem uma visão profunda dos dados operacionais e de desempenho, permitindo análise crítica e facilitando a tomada de decisões estratégicas. Com relatórios customizáveis, a plataforma atende às necessidades específicas de cada operação, facilitando o acompanhamento dos KPIs e metas de negócios.
Beneficio
- Evita decisões baseadas em achismos ou dados desatualizados.
- Reduz o tempo gasto para compilar e distribuir informações operacionais.
- Permite gerar relatórios automáticos com filtros por período, célula, turno ou produto.
- Aumenta a capacidade de análise e planejamento com base em dados reais.
BI (Business Intelligence)
Características
Benefícios
- Elimina a dificuldade de identificar tendências ou desvios sem uma análise profunda.
- Reduz a dependência de múltiplas ferramentas ou planilhas externas.
- Transforma dados brutos em insights estratégicos e visuais.
- Permite cruzamento de dados entre áreas como produção, qualidade, logística e financeiro.
Relatórios Personalizados
Características
Benefícios
- Evita limitações de relatórios engessados que não atendem à realidade da operação.
- Reduz tempo e esforço para montar análises específicas para clientes ou auditorias.
- Permite configurar relatórios sob medida por processo, setor ou cliente.
- Facilita o acompanhamento de metas, indicadores e projetos em andamento.
Dashboards Interativos
Características
Benefícios
- Elimina a dificuldade de interpretar grandes volumes de dados em tempo real.
- Reduz falhas por falta de visibilidade imediata dos problemas.
- Fornece visão clara, visual e intuitiva da operação por meio de gráficos e indicadores.
- Permite acesso rápido a informações críticas com drill-down e filtros dinâmicos.
Feedback e Tomada De Decisões
Características
Benefícios
- Evita atrasos nas decisões operacionais e estratégicas por falta de dados confiáveis.
- Reduz retrabalho causado por decisões incorretas ou mal informadas.
- Fortalece a cultura de melhoria contínua com feedbacks em tempo real para todos os níveis da empresa.
- Se quiser, posso compilar tudo que você tem até agora em um único documento formatado. Deseja que eu faça isso?















































